Cinebench R20
Blender Benchmark
Starting out with CPU-heavy performance, we see the ASUS ROG STRIX B550-I Gaming motherboard competing handily with Gigabyte’s higher-end X570 offering from our Ryzen CPU test system.
There are small differences in the performance levels in heavily multi-threaded workloads such as Blender and Cinebench, but these differences are small enough to be attributed to BIOS and boost clock differences.
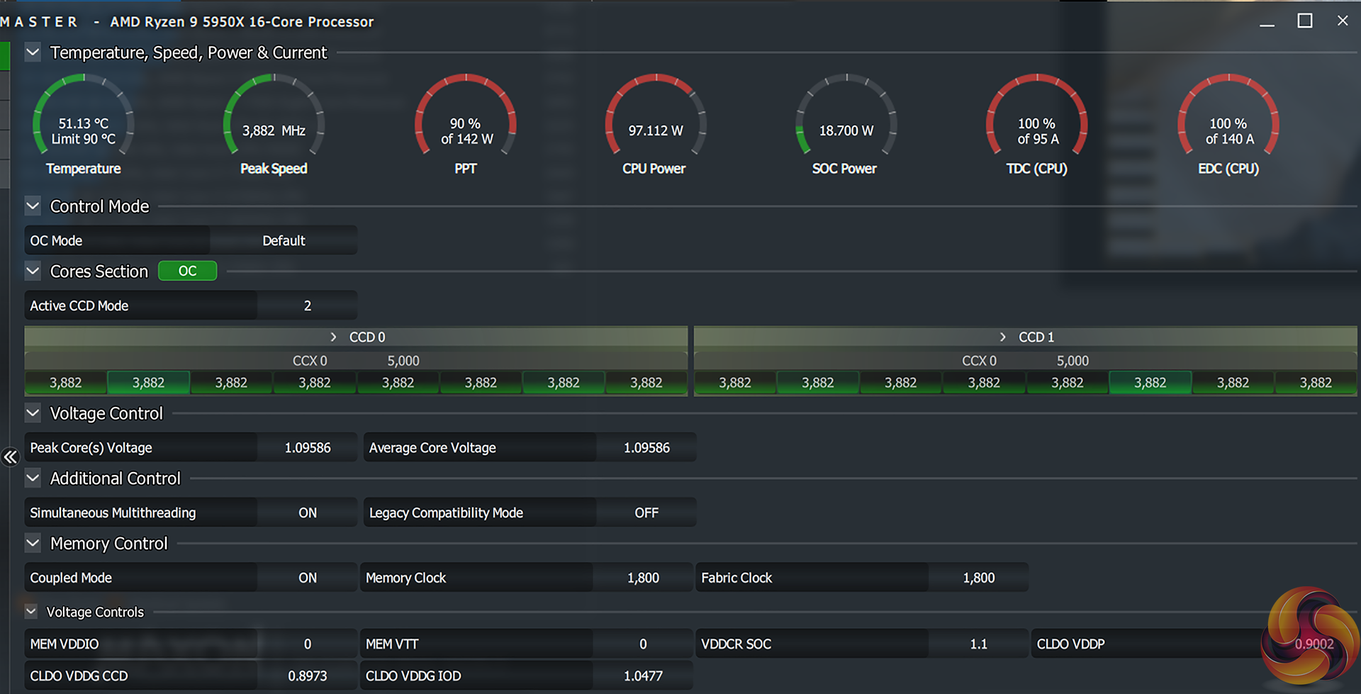
Speaking of boost clocks, we saw the ASUS board pushing our Ryzen 9 5950X at around 3.85-3.90GHz in Cinebench nT or 3.95GHz initially in Blender Classroom. The maximum 1T boost clock that we observed was a little over 5GHz, which is just as we would expect from the 5950X with a competent motherboard.
KitGuru KitGuru.net – Tech News | Hardware News | Hardware Reviews | IOS | Mobile | Gaming | Graphics Cards







